你有没有想过,现代核电站到底有多安全?当我们听到"核电站"这个词时,很多人脑海里浮现的可能是切尔诺贝利或福岛的灾难场景。
但实际上,新一代核电站的安全性已经达到了令人惊叹的程度。中国的"华龙一号"核电机组每个机组占地超过3万平方米(相当于4.2个标准足球场),高达20层楼,每天能产生2700万度电,可以满足600万人的用电需求。

那么,如此庞大的"核电怪兽"是如何防止核泄漏、保证安全的?它是否真的比传统能源发电方式更安全?今天就让我们走进核电站,揭开它神秘的面纱!
核电站本质是个高级热水器?首先,我们得了解核电站是如何工作的。很多人可能觉得核电很高深,但说白了,核电站就是个"高档烧水壶"。它用的不是煤气、电或太阳能,而是铀235的原子核裂变产生的热量来烧水。

华龙一号核电站采用了三个回路系统。在一回路中,核反应堆内的铀235燃料发生核裂变,释放出巨大的热能,加热硼酸水到约320℃。这时你可能会问:水不是100℃就沸腾了吗?为什么320℃还不沸腾?

这是因为一回路是个"超级高压锅",内部压力高达150个大气压!在这种高压下,水的沸点大大提高,即使320℃也不会沸腾。这一回路的高温水通过蒸汽发生器,将热量传递给二回路的水。

二回路水在常压下被加热,很快沸腾成水蒸气,这些蒸汽会推动汽轮机旋转,进而带动发电机发电。最后,三回路将海水引入,把二回路中已经做完功的蒸汽冷却成水,再次循环利用。

这种三回路设计最大的优点是什么?安全性!它将"有核"的一回路与"无核"的二、三回路完全隔离,确保放射性物质不会外泄。即使在二回路或三回路发生泄漏,流出的也只是普通的水或水蒸气,不会有任何放射性。
核反应不是会失控爆炸吗?说到核反应,很多人脑海中会浮现原子弹爆炸的蘑菇云。但实际上,核电站的反应堆和原子弹是两码事。
核电站反应堆中使用的燃料浓度很低,通常只有3-5%的铀235(而原子弹需要90%以上)。更重要的是,核电站采用了精确的控制系统来维持"临界状态"——即每次核裂变产生的中子刚好能引发下一次裂变,不多也不少。

这是通过一种叫"控制棒"的装置实现的。控制棒由能吸收中子的材料制成(如硼、镉等),可以插入或抽出反应堆,精确控制核裂变的速率。如果反应变得太剧烈,自动控制系统会立即插入控制棒,减缓或停止反应。

有趣的是,核反应堆运行时会发出蓝色的光芒,这叫"切伦科夫辐射"。不像科幻电影里那种诡异的绿光,这种蓝光看起来有点像水底的泳池灯,甚至有点美丽。
四道安全屏障那么,华龙一号是如何确保核电站的安全呢?答案是层层设防,就像洋葱一样一层套一层。
第一道屏障是燃料本身。核燃料不是松散的粉末,而是被压制成陶瓷化的小圆柱体(燃料芯块),看起来像黑色的粉笔头。这种陶瓷化处理使得98%以上的放射性物质都被封锁在燃料内部,不会轻易释放。

第二道屏障是包裹燃料芯块的燃料棒管壁。这些管子由特殊的锆合金制成,能耐1200℃的高温,并且两端密封焊接,形成牢固的"金属棺材",将核燃料完全封闭起来。

第三道屏障是核反应堆压力容器。这是一个壁厚高达20厘米的巨大"铁罐子",专门设计用来耐高温、高压和强辐射。即使燃料棒发生破损,压力容器也能把放射性物质控制在反应堆内。

第四道也是最后一道屏障是安全壳。华龙一号采用双层混凝土安全壳设计,外壁厚1.5米,内壁1.3米,内壳表面还加有6毫米厚的钢材。这相当于一个巨大的混凝土碗盖在核反应堆上,即使发生最严重的事故,放射性物质也不会泄漏到环境中。

想象一下,单单一个华龙一号机组的建设就使用了27.28万立方米混凝土和9.21万吨钢筋,足够建造两个"鸟巢"!这些材料都采用最高等级的C60混凝土和四级钢筋,确保即使遭遇强震、飓风甚至飞机撞击也能完好无损。
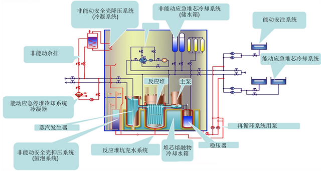
有电没电都能冷却除了这四道物理屏障,华龙一号还设计了四套冷却系统来应对各种极端情况,确保反应堆始终处于可控状态。
首先是能动冷却系统。在反应堆压力容器和蒸汽发生器上都有紧急注水管道,一旦发现温度异常升高,工作人员可以立即启动应急水泵,从核岛底部的水箱抽水注入反应堆,并开启喷淋装置给整个核岛降温。这套系统需要电力驱动,所以叫"能动系统"。

但如果发生全厂断电怎么办?这时非能动冷却系统就派上用场了。在反应堆和蒸汽发生器上方各悬挂着一个巨大的水箱,如果检测到过热,熔断阀门会自动打开,靠重力将冷却水灌入反应堆。这套系统不需要任何电力或人为干预,完全依靠物理定律工作。

更厉害的是,安全壳的"穹顶"外面还有一个环形水箱,通过热管与内部的换热器相连。当反应堆温度过高时,内部热量会通过热管传到水箱,把水烧开,蒸汽带走热量,实现被动散热。

即使所有冷却系统都失效,堆芯发生熔毁(这种概率低到几乎可以忽略),华龙一号还设计了堆腔注水系统,将融化的堆芯控制在压力容器内部,不让它穿透压力容器底部。
最后的最后,如果真的发生了天塌地陷的灾难,安全壳两层之间采用负压设计,确保即使发生破损,也是外部空气流入,而不是内部放射性物质流出。
操作员如何保证万无一失?再完美的装置,最终还是由人来操作的。人为失误是核电站事故的重要因素之一,因此华龙一号在人员培训和操作规程上也下足了功夫。
三重备份操作系统。主控室通常有三位工作人员:值长负责全面监督,ROA负责有核部分控制,ROB负责无核部分控制。如果ROA或ROB的系统出现故障,还有备用的ROC系统可以接管。如果电子系统全部失效,还有一套纯机械的控制台可以进行基本操作。

严格的人员培训。从一个大学毕业生到成为合格的核电站操作员,至少要经过上百次考试,学习14门理论课程,取得辐射防护、工业安全、消防等各类授权。即使获得执照后,每五年还要进行一次换照考试,确保技能不退化。

到目前为止,漳州核电站的华龙一号一号机组已经并网发电,全国还有43台机组在建设中。完全建成后的6台华龙一号机组年发电量将超过600亿度,能满足600万人的用电需求。

从环境角度看,核电是一种极为清洁的能源。一座核电站每年可以减少约1000万吨二氧化碳排放(相当于种植1亿棵树的碳吸收量)。核废料虽然有放射性,但体积很小,可以安全储存和处理。相比之下,燃煤电厂每年产生的灰渣和废气对环境的影响要大得多。

从安全角度看,根据历史数据,核电实际上是最安全的发电方式之一。全球核电站60多年的运行历史中,主要事故仅有三次(三里岛、切尔诺贝利和福岛),而且现代第三代核电技术已经从这些事故中汲取了教训,进行了全面的安全升级。
华龙一号代表了中国在核电技术上的重大突破。作为拥有完全自主知识产权的第三代核电技术,它不仅安全性高,而且已经走出国门,成为中国高端装备"走出去"的典范。
拥抱核能,但也要敬畏核能核能像一头驯服的猛兽,驯服得当能为人类提供巨大能量,一旦失控则后果严重。华龙一号用四道物理屏障、四套冷却系统和严格的人员培训,将核事故的可能性降到了极低。
华龙一号的成功,不仅是中国核电技术的里程碑,也是人类智慧战胜能源挑战的缩影。未来,随着技术的不断进步和安全性的进一步提高,核能必将在全球能源结构中扮演更加重要的角色。