进入数字化时代,软件已成为支撑经济社会正常运行的关键基础设施,而随着软件开发模式逐步由闭源集约开发转变为开源规模化协作,软件供应链也愈发复杂多元。与此同时,漏洞缺陷、协议合规、供应链“投毒”等安全事件屡有发生,给软件供应链安全带来巨大挑战。
去年9月,国家工业信息安全发展研究中心依托“开源社区软件物料清单(SBOM)平台”国家专项,牵头建设“SBOM标准社区”,并发起了“SBOM筑链计划”。聚焦SBOM标准开源、技术突破、应用实践、生态繁荣等方面,旨在提升软件供应链的透明度与安全性,强化对软件供应链风险的管控与治理。
7月24日,由开放原子开源基金会主办,国家工业信息安全发展研究中心、开源风险评估与治理技术实验室联合承办的“2025开放原子开源生态大会软件物料清单(SBOM)分论坛”在北京国家会议中心二期正式召开。

会上,国家工业信息安全发展研究中心牵头11家联合体成员单位建设的“链图·SBOM管理服务平台”正式发布。该平台面向个人开发者、企业用户、开源社区、重点行业四类用户提供SBOM全生命周期管理,助力提升软件透明度和供应链管理水平,防范开源代码风险。

官方链接:https://www.csbom.cn
平台核心功能,全方位保障软件供应链安全链图·SBOM管理服务平台提供了较为完善的SBOM管理功能,为保障软件供应链安全提供有力支撑,涵盖SBOM生成、SBOM下载、SBOM分享、SBOM对比、格式转换等功能,同时通过集成多种类型的安全检测能力,实现SBOM风险分析及有效管理,提高软件供应链的透明度,有助于发现潜在的安全风险及合规问题。
平台支持源码文件、包管理器配置文件、二进制格式文件、容器镜像文件等多类型软件格式的SBOM生成,生成的文件格式不仅支持《T/CQAE 19004-2025 软件物料清单构成和要求》(BOM-SW)这一标准,还兼容SPDX、CycloneDX、SWID等主流格式,确保了平台的广泛适用性。

值得一提的是,借助平台内置的智能算法和规则引擎,用户只需一键操作,就能快速获得一份详细且准确的SBOM文件,提高了工作效率,同时也保证了文件质量,为后续的软件供应链安全管理奠定了坚实基础。

BOM-SW标准结构图
在软件管理过程中,文件分享又是必不可少的。平台的SBOM分享功能既灵活又安全。用户选中文件点击分享后,可根据需求设置分享信息,通过链接分享给特定用户,并能设置验证码和时效。这一设计在确保信息顺利传递的同时,又为用户提供了便利。

因格式不兼容,在软件物料清单交互时带来的不便,平台的SBOM转换功能也相应给出了解决方案。根据交互需求,平台支持SBOM文件的格式在BOM-SW、SPDX、CycloneDX、SWID标准之间相互转换,并且在转换过程中严格保证数据的完整性和准确性,确保软件物料清单信息不丢失,为跨系统、跨组织的软件供应链安全管理提供了支持。

在软件的开发、更新迭代过程中,SBOM对比功能同样发挥着重要作用。用户只需要在平台选择两份需要对比的SBOM文件,平台就能迅速分析并直观呈现出对比结果,如组件的增减、版本差异、许可证变动等关键信息。用户可通过SBOM对比功能快速把握软件物料清单的变化,为软件升级、整合等决策提供可靠依据,避免因软件变动引发的安全问题。
个性化服务,满足多元安全需求针对不同用户在软件供应链安全管理方面有着不同的需求,链图·SBOM管理服务平台为个人用户、企业用户、行业用户及开源社区用户分别提供了个性化服务。
1、个人用户
个人用户登录平台后,会看到简洁明了且功能丰富的SBOM总览页面,进行中的项目、SBOM数量、组件数量、许可证数量,及平台工具等关键信息一目了然。侧边栏还拥有一个“快速使用”的入口,涵盖常用的SBOM管理操作,极大简化了操作流程,降低了使用门槛,让个人用户也能轻松管理软件安全事务。

2、企业用户
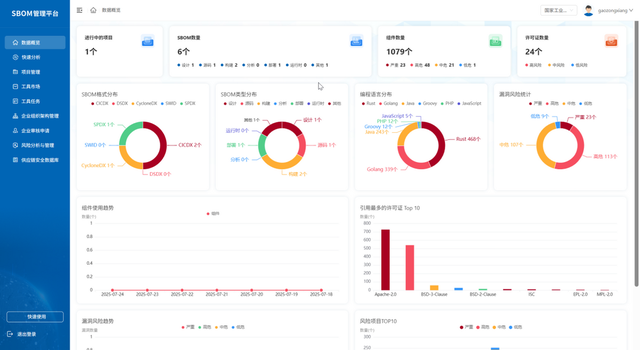
企业用户增设专属的总览页面,呈现企业层面更为全面的数据视图。企业管理者可以查看项目数量、SBOM数量、格式及类型分布、组件许可证使用情况和风险情况等。通过这些数据,管理者能从全局视角把握企业软件供应链的整体状况,为战略决策提供数据支撑,合理调配资源,优化风险管理策略,确保企业软件供应链的稳健运营。

3、行业用户
行业用户在平台的后台监测大屏上则可以快速查看整个行业的 SBOM 管理情况概览。平台以直观的统计图表和关键数据指标,呈现行业内软件物料清单的分布、风险水平和合规状况等重要信息,为制定行业政策、规范行业标准提供有力依据。同时,行业用户还能深入查看单个企业的详细情况,实现精准监管,保障行业软件供应链的安全与合规。

4、开源社区用户
开源社区用户在平台上拥有便捷的使用体验。他们可以通过授权第三方社区账号权限直接登录,开启分享功能后能将SBOM信息在社区内高效传播。平台与开源社区通过插件集成实现深度融合,社区用户在社区界面就能进行SBOM上传、下载等操作,优化了操作体验,促进了开源生态的协同发展,让开源社区的软件安全管理更加高效。

此前,开源中国Gitee平台积极响应国家战略,已上线链图·SBOM管理服务平台相关服务并试运行。在此期间,Gitee上已有超过350家企业试用了链图·SBOM管理服务平台,而在开源社区层面,也有超40家开源社区试用,生成SBOM文件数量超1000份。
除此之外,链图·SBOM管理服务平台还为各类型用户提供了一个“工具市场”,例如:容器镜像成分分析工具、开源代码自动化巡检工具、许可证合规分析工具原型、二进制文件安全验证工具等,以支持不同使用场景下的工具调用,在使用者无需跨平台调用工具的同时,也保证了账号的数据安全,进一步为软件供应链安全护航。
未来展望,持续守护软件安全链图·SBOM管理服务平台后续将为开源社区等组织提供软件资产管理、漏洞感知、链路追溯等一系列服务。
通过这些服务,平台能够及时掌握产业发展动态及安全威胁,为相关单位提供决策支撑,有效保障开源供应链安全,助力软件产业高质量发展。
未来,国家工业信息安全发展研究中心依托“筑链计划”深化与业界各方的交流合作,持续加强标准应用、工具测评、平台推广等方面创新和实践,进一步完善软件供应链安全体系,护航我国开源软件高质量发展,为数字化时代的安全发展保驾护航!