一种银白色金属,蕴藏于中国北方广袤大地,或将重塑全球能源权力格局。这就是钍基能源,,一吨钍相当于350万吨的煤,中国手中的下一张“稀土级”战略王牌!
01
钍基能源革命
“一块拳头大小的钍金属,能为伦敦供电1星期。”诺贝尔物理学奖获得者卡洛·鲁比亚曾这样描述钍的巨大能源潜力。在甘肃民勤的钍基熔盐堆实验基地,这一愿景正走向现实。

2025年10月,甘肃武威民勤县的荒漠中,一座不起眼的实验堆完成了改变世界能源格局的关键一步——由中国科学院上海应用物理研究所牵头的2兆瓦液态燃料钍基熔盐实验堆首次实现钍铀核燃料转换。
这是人类历史上首次获取钍入熔盐堆运行后的实验数据,标志着中国成为全球唯一运行并实现钍燃料入堆的国家。
与此同时,美国特朗普政府正积极促成一家美国企业介入哈萨克斯坦未开发的钨矿项目,试图扩大美国关键矿产供应。但面对中国在钍资源和技术上的双重优势,西方国家的焦虑日益加深。
02
从实验室到产业化的跨越
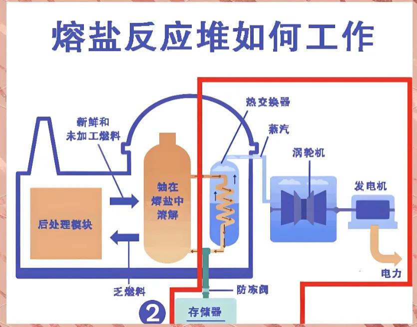
熔盐堆作为第四代核能系统的代表,其技术优势令人瞩目:它使用高温熔盐作为冷却剂,具有固有安全、无水冷却、常压工作和高温输出等特点。

当反应堆温度过高时,底部的安全塞会自动熔化,核燃料随即流进应急储存罐,彻底避免了类似切尔诺贝利和福岛的堆芯熔毁风险。
2011年,中国科学院启动“未来先进核裂变能——钍基熔盐堆核能系统”战略性先导科技专项,拉开了中国钍基能源研发的序幕。经过十余年攻关,近百家国内科研机构、高等院校和产业集团协同创新,攻克了设计、关键材料与设备研制等系列技术难题。
2020年1月,实验堆开工建设;2024年6月首次实现满功率运行;2024年10月完成世界首次熔盐堆加钍实验。这一系列里程碑事件背后,是中国科研团队实现了核心材料、装备与技术从实验室研发到工程验证的重大跨越。

目前实验堆整体国产化率超过90%,关键核心设备100%国产化,供应链完全自主可控。中国钍基熔盐堆相关技术产业链的雏形已基本形成,为2035年建成百兆瓦级示范工程奠定了坚实基础。
03
彻底杜绝核能噩梦
2011年福岛核事故中,冷却系统失效导致堆芯熔化的场景,成为全球核电的“噩梦”,而钍基熔盐堆的设计从根本上解决了这一隐患。
其核心是“被动安全”设计——当系统检测到温度异常或动力中断时,堆底的应急排盐阀会自动打开,高温熔盐依靠重力流入地下的安全罐中。

这些安全罐采用特殊混凝土浇筑,能承受1200℃高温,熔盐流入后会迅速凝固,衰变热通过空气自然冷却即可消解,无需人工干预
“就算发生极端事故,放射性物质也会被牢牢锁在罐中,不会扩散到环境中。”核安全专家张伟解释道。
核废料处理难题也被大幅缓解。传统铀基反应堆产生的高放射性核废料,半衰期长达数万年,需深埋地下隔离。

而钍基熔盐堆产生的高放射性核废料仅为铀基堆的10%,且毒性衰减周期从数万年缩短至300年。
04
大地赐予的能源王牌
中国在钍资源领域的优势首先来自大自然的馈赠。数据显示,中国钍储量超过140万吨,占全球四分之三以上,这一比例甚至高于中国稀土在全球的占比(36%-48.9%)。
在内蒙古包头白云鄂博矿区,7万吨钍被当作“下脚料”堆放在尾矿坝中,与1.5亿吨尾矿相伴。据原包头市稀土研究院院长马鹏起测算,仅该矿区的钍矿资源就足以支撑中国能源需求5000年。

更令人惊叹的是钍的能量密度。1吨钍裂变产生的能量相当于200吨铀,或350万吨煤炭。
内蒙古已探明的22万吨钍矿,足够14亿中国人使用数千年;若将全国140万吨的钍储量全部利用,可支撑中国能源需求近2万年。这种能源密度的战略价值,在化石能源日益枯竭的今天显得尤为珍贵。
05
超越稀土的博弈筹码
钍资源的战略意义不仅在于其能源价值,更在于它可能改变全球能源地缘政治格局。美国过去通过掌控海上能源通道来牵制中国,但随着中国手握钍这张超级能源牌,未来可能不再依赖油气进口,使美国的海上封锁战略效果大打折扣。

中国核工业地质局专家孟艳宁等人的研究指出,中国钍资源潜力巨大,尤其岩浆型和热液型钍资源潜力最大,但多与稀土、铀、稀有金属元素共伴生。这意味着中国在开采稀土时,钍作为伴生矿一同产出,提炼成本较低。
这种资源特性为中国提供了独特的战略优势。中国在稀土分离提纯领域已占据全球87%的市场份额,形成了强大的技术壁垒。而钍资源与稀土的伴生关系,使中国在开发稀土的同时就能获取钍资源,形成资源开发的协同效应。

美国早在上世纪五十年代就研究过钍,橡树岭国家实验室还建过实验堆,但由于技术难题和冷战战略调整而搁置。如今美国自身钍矿不多,提炼技术也受限;印度虽有一定储量,但缺乏成熟技术,难以形成规模。中国在钍资源和技术上的双重优势,使其在这场新能源竞赛中占据了独特地位。
06
全球竞赛中的领跑者
中国在钍基熔盐堆技术上的突破,使其成为全球钍能开发的领跑者。目前,中国不仅拥有全球最丰富的钍资源,还实现了技术突破,成为唯一能稳定运行钍基熔盐堆的国家。
这一成就的背后是中国十余年系统性的研发布局。中科院金属研究所已研制出具有自主知识产权的GH3535合金,其耐熔盐腐蚀、抗氧化以及物理、力学等各项性能,均达到或超过了国外同类合金水平。

根据中科院制定的“核能中长期发展路线图”,中国在钍基核能系统方面计划分三步走:2015年前加强基础研究和技术攻关;2020年和2030年前后分别完成10兆瓦原型堆和100兆瓦示范堆;最终在2040年前后进入商业化阶段。而此次实验堆的成功,使这一路线图从蓝图转化为清晰的“施工图”。
钍基熔盐堆技术的应用前景广阔。它可与太阳能、风能、高温熔盐储能、高温制氢、煤气油化工等产业深度融合,构建多能互补低碳复合能源系统。在甘肃的钍熔盐堆,未来大规模推广后电价有望降至每度5分钱,还能用于制造“绿氢”,供给新能源汽车。
07
谁在“惦记”中国的钍?
钍资源的发现与利用正迅速成为大国战略竞争的新前沿。美国虽然早在1950-60年代就曾研究钍反应堆,但后来因武器优先考虑而选择了铀路线,如今在钍技术领域已相对落后。2023年全境无钍分离产能,完全依赖进口,其消费的钍化合物价值仅92.1万美元。

美国国防部已通过采购协议支持本土稀土和磁材企业,如MP Materials,试图重建关键矿产供应链。中国钍矿消息传出后,美国不少议员反应强烈,智库机构连夜召集闭门会议,评估这一发现对全球能源格局的长期影响。
印度作为全球钍储量最丰富的国家(占全球25%),长期推进钍基核能研究,但技术进展缓慢,尚未实现钍反应堆商业化。印度的三阶段核能计划旨在最终实现钍的利用,但目前仍处于第二阶段。
欧盟已将钍列为关键原材料,但缺乏规模化资源与提取能力。欧洲在核能技术方面拥有深厚积累,但面对中国的钍突破,不得不重新评估自己的战略定位。

更深远的影响在于,钍基核能技术正成为中国在“一带一路”倡议中的一张闪亮名片。多个发展中国家已与中国签署技术合作备忘录,期待借助中国的技术和资源优势,共同开发钍基核能。这种合作模式正在亚非拉地区形成星火燎原之势。
钍资源的开发不仅关乎技术突破,更将重塑全球能源地缘政治格局。
中国对钍资源的掌控能力令人联想到其在稀土领域的地位——中国拥有全球80%的稀土精炼产能,并主导锂、钴等其他关键矿产的生产。这种控制力不仅带来经济效益,更成为地缘政治工具。2010年中日领土争端期间,中国突然限制稀土对日出口,引发全球市场震动。近年来,在中美贸易紧张中,北京也将其在稀土领域的主导地位作为战略武器。

钍资源可能成为中国新的地缘政治杠杆。目前中国铀进口依存度超过70%,对海外铀资源的依赖使中国在能源安全上面受制于人。而丰富的钍储量可能改变这一局面,使中国在能源领域获得更大自主权。
然而,钍技术的推广仍面临挑战。技术上,高温熔盐对管道材料的腐蚀问题、核废料的后续处理方式等难点尚待完全解决。政治上面,中美竞争背景下,中国在钍能源上的进展可能引发技术围堵、市场限制等反制措施。
此外,国际核不扩散体系也面临新挑战。尽管钍燃料循环本身具有“防扩散”特性,其副产品铀-232会增加武器级材料提取难度,但国际原子能机构仍需要调整监管框架,将钍纳入核材料管控体系。
08
点评
推开新能源世界大门
纵观全球,美国正在加速布局关键矿物供应链,印度执着于自己的钍技术路线,欧盟将钍列为关键原材料却难掩资源短板。而中国已经在这片新战场上构筑了从资源到技术的全产业链优势。
未来能源世界的版图正在重塑,当其他国家还在为有限的油气资源争夺时,中国已经悄然打开了下一扇能源大门。这场没有硝烟的战争最终赢家,很可能就是那些能够将资源优势转化为技术标准和国家实力的参与者。