在制造企业里,“巡查闭环”是管理会议上经常被提到的词。几乎所有工厂都有巡查制度,表格、检查点、班组责任、月度通报……一套机制看起来都很完整。但真正落地时,常见的困境却是这样的:
● 巡查做了,问题上报了,但没人跟进;
●整改做了,但复查没有落地;
●数据分散在各种群里、纸张里,管理层无法看到全貌;
●同样的问题隔三差五反复出现。
为什么闭环如此难?为什么巡查看似做了很多,却很难转化为管理改善?本文尝试从工厂的真实情况出发,回答这个问题。
一、巡查本身不是目的,“闭环”才是
很多制造企业的巡查制度依旧停留在:检查次数够不够、有没有按规定填表、制度有没有上墙,这些工作能确保“巡查被做”,但并不能保证“问题被解决”。
一个真正有效的巡查体系,应该反问的是:“巡查发现的问题,有没有派给对的人?有没有在规定时间内处理?”
如果巡查只是停留在记录,而不是推动整改,那么巡查体系很快会被一线视为额外负担,最终管理层也无法从中看到价值。
所以,从管理逻辑看,巡查的核心不是“发现”,而是“闭环”。
二、隐患闭环为什么难做
巡查闭环的难点并不是人不用心,而是机制断档。以下四个原因,在不同工厂中普遍存在。
难点一:问题的流转路径不清晰
很多工厂的问题处理路径都是这样的:巡查人拍照发群 →群里回复“收到” →最后没人明确“谁来处理”。尤其是跨部门区域,如公共通道、仓库边界线,责任界限往往模糊。
本质问题是:没有一个清晰、固定的责任分派机制。
难点二:信息分散在纸、群里、手机里
一个常见案例:巡查记录在纸上,隐患照片在个人手机,整改情况在微信群,复查记录在另一个 Excel,统计数据靠人工拼凑。当管理层问一句:“这个问题最后处理了吗?”调查的成本往往比处理问题还高。
信息分散带来两个直接后果:
●透明度低:管理者无法看到问题从发现到整改的完整流程;
●无法复盘:缺少结构化数据,自然无法知道重复问题、隐患成因。
难点三:重复问题无法被统计,导致“治标不治本”
同样的问题今天出现一次,下周再一次,下个月又三次,但每次都被当成“新问题”处理。原因很简单:没有沉淀数据。
区域巡查如果只是把问题“处理掉”,但没有把数据“留下来”,企业就永远只能停留在“灭火模式”,而无法进入“系统治理”。
难点四:责任压力落不到具体人身上
管理里最避讳的两个字就是:大家。“大家注意一下”、“大家尽快整改”。在管理学里,“大家”等于“没人”。
闭环要想真正执行,必须做到责任明确:谁接单?谁整改?谁复查?超时谁负责?
闭环不是靠喊出来的,而是靠机制来压实责任。
三、闭环的本质不是流程,而是协同
巡查闭环涉及三条“线”:
●时间线:什么时候发现、什么时候分派、什么时候处理
●责任线:谁发现、谁承担、谁复查
●信息线:信息能否稳定地流向正确的人
任意一条线断掉,都容易导致闭环失败。
目前市面上有很多数字化工具,主要价值就是让这三件事变得更稳定、透明、可控,而不是为了看起来企业更先进。
四、数字化工具能否解决问题
近几年,不少工厂逐步将数字化从生产管理拓展到隐患治理方面,想借助工具让巡查闭环真正跑起来。市面上方案大致可分为三类:
●大型系统类(如SAP EAM、IBM Maximo):功能强大但实施周期长(3-6个月),成本高(几十万到百万级),适合有IT团队的大型集团企业。
●电子表单工具:部署快、成本低,但缺乏点位、设备台账功能,数据分散,难以支撑长期闭环管理。
●二维码巡检工具(如草料二维码):免费就能搭建、部署快、无需培训,扫码即可巡查、上报、跟踪整改。是近两年工厂用得最多的轻量化方式之一。
这些工具能不能解决问题,关键不在“数字化本身”,而在于工具是否贴合制造现场的节奏。
不少企业之所以最终选择二维码方式,是因为它更符合现场人员的使用习惯,也更容易让记录、派发、整改、验收走在同一个通道里。下面以草料二维码为例,说明数字化工具如何让隐患更好闭环:
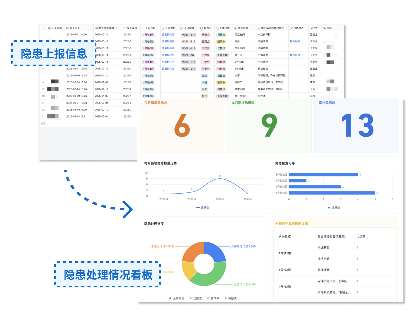
1. 巡查到点,记录留痕
每个设备或区域贴上独立二维码,巡查人员只需要微信扫一扫,系统自动记录:巡查人、点位、时间和检查项,并支持照片上传。可以有效解决巡检人员未到点假检的问题。

2. 问题自动提醒到责任人
发现问题后,系统根据预设规则提醒到相应责任人,实现了责任分派自动化,避免了微信群内@来@去。以自动方式替代人工,明确责任,避免一线的推诿。

3. 整改过程在线记录
维修人员直接在手机上记录整改过程,上传整改照片,并@验收人员进行验收。验收合格后,将处理进度变更为“已整改”,完成隐患销号,实现管理闭环。

4. 所有问题自动沉淀为结构化数据
所有隐患上报和整改数据保存在后台,管理员可随时登录后台查看和导出数据。通过数据分析可以了解有多少隐患未整改、哪类问题最频繁、整改周期是否在缩短等。
这类数据让管理层看到隐患的规律,而不是靠经验判断。

五、闭环做好了,才能推动管理改善
巡查执行得再认真,如果问题不能闭环,体系依旧是无效的。闭环做得再快,如果结果不能沉淀成数据,体系仍然无法改进。
闭环最终带来的价值在于:让一线敢上报、让责任明确、让管理层看得见、让问题有复盘、让风险逐步下降。
像草料二维码这类轻量化工具,虽然不是闭环管理的唯一方案,但能帮助企业用更低成本、更简单的方式,把整改流程跑顺,把闭环做扎实,让原本难落地的机制变得可执行。
当闭环跑得通,巡查才真正有意义;当闭环跑不通,巡查只能停留在表面。
而让闭环变得可执行、可持续、可复盘,正是当前制造企业数字化转型中最务实的一步。